
Sereact Platform connects every robot, every Lens, every data point. Real-time insights. Predictive alerts. Agentic conversations with your operations.
Sereact Platform ingests real-time data from your entire warehouse infrastructure


Every pick, every movement, every decision logged in real-time
AI-powered vision analyzing every bin, every order, every return
From real-time alerts to deep conversational insights, the platform surfaces what matters
Smart Notifications
Proactive alerts when anomalies occur. Know about issues before they become problems.
RAG-Powered Search
Natural language queries across your entire operational history. Find any insight in seconds.
Agentic Chat
Conversational AI that understands your warehouse. Ask questions, get actionable answers.
Operational Insights
Deep analytics on SKUs, stations, throughput, and more. Data-driven decision making.
A unified view of operations, insights, and agentic conversations

AI-powered object detection with real-time bin analysis and item identification.

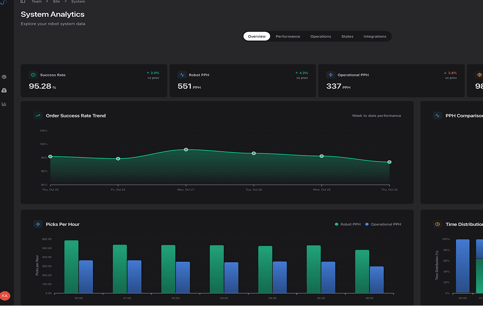
Real-time KPIs, success rates, picks per hour, and performance trends.

Complete SKU database with pickability scores, dynamic whitelisting/blacklisting, and real-time performance tracking.

Natural language search across your entire warehouse data with AI-powered results.
What data does the Platform collect?
How does the agentic chat work?
Can I integrate with my existing WMS?
How are alerts configured?
Is my data secure?
Complete oversight of every item, every movement, all the time
Instant alerts and automated responses when issues arise
Reduce analysis time with AI-powered pattern recognition
Eliminate manual monitoring overhead completely
See how Sereact Platform transforms your operational data into actionable insights. Book a personalized demo with our team.